Redoing an old bathroom with cast pipe. As is fairly common in old houses the floor joist was cut when the toilet was installed. If the soil pipe had dropped another 6" to clear the joist would it create venting problems? Is there a standard for the total amount of drop before the vent? I intend to replace it with 4" ABS.
1 Answers
This is making some assumptions, I am a existing structures inspector for a US city and I am going to assume you are in the US or North America.
There is not a restriction on drainage line drop from the toilet flange for the ICC IRC 2012, with some caveats.
Most siphon toilets in the US have traps of 2 to 2.5 inches. The maximum distance from the toilet's weir to the vent permitted is 8 to 10 feet running length respectively. IRC Table P3105.1
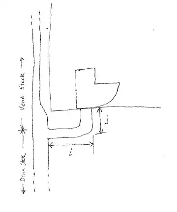
In the diagram below, the length of i plus j cannot exceed 10 feet if the toilet has a 2.5 inch trap.
Example:
If the distance of i is 8 feet and you decide to drop j to 3 feet, to the letter of the code, this is not allowed. That would exceed the 10 maximum between the weir and the vent stack.
The maximum drop in the drain fixture (the length of pipe between the trap to the next junction) cannot exceed the diameter of the pipe. However, the vent can be below the weir of the toilet, other fixtures cannot. IRC P3105.2
The drainage line for the toilet still have to obey the first clause of P3105.2, so this will affect your maximum horizontal distance, this is dependant on the slope you give the line, if give the minimum required (1/8 inch) then this is beyond the 10 feet and probably will not affect you.
Incorrect Example:
If you slope your line to 1/2 inch per foot. Then the horizontal pipe (i) would have to be less than 6 feet.
All of this is to prevent water and waste from 'plugging' the entire width of the pipe, moving down the pipe creating a vacuum that siphons water out of traps.
- 478
- 2
- 9
-
Yes I live in US. OK lets see if I got this right. Distance to vent wasn't in question but thanks anyway. The drop not exceeding the pipe diameter could never apply to a floor mounted toilet because the entire drain pipe is below the floor. Aside from that (which doesn't apply here) then no distance is given. Thank you. – JPC Jul 28 '16 at 05:35
-
To the letter, there doesn't seem to a restriction on the drop. But there are other requirements of the plumbing code that might limit that drop effectively. These are the items I listed. These items may not affect you at all but it is to educate you on the 'maximum' you can do. As I do not know your exact situation I cannot for sure say these would or wouldn't apply to you. I added some more detail. – RomaH Jul 28 '16 at 13:24
-
Interesting. So in theory a house could be plumbed for a toilet with a 2.5" trap and (barely) pass code but then become out of code when someone changes the toilet to a 2" trap? I see what you mean with an airlock in the pipe which would create a siphon. With the trap above the floor and the drain fixture below the floor (drop exceeding the pipe diameter) the problem is solved with a pipe diameter larger than the trap size. Thanks again for your help. For me it's not enough to know what I'm doing I need to know why. – JPC Jul 28 '16 at 16:26

